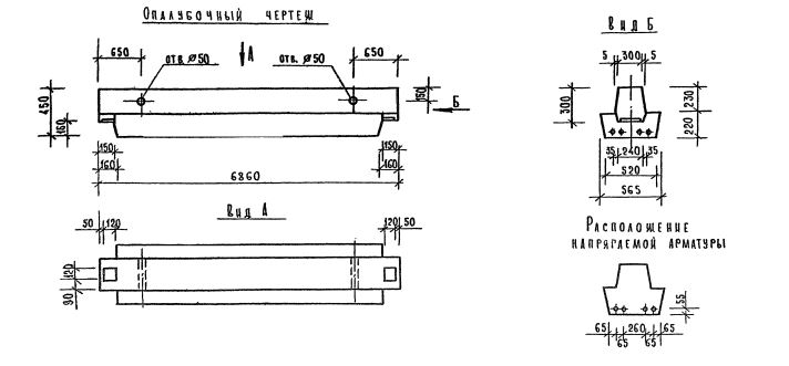
РДП 4.69 ригели

Чертеж изделия:
Характеристики изделия:
ПараметрЗначение
длина6860 мм
ширина565 мм
высота450 мм
масса3170 кг
нормативный документСерия 1.020.1-7

РДП 4.69  Ригели (оснащённые одинаковыми с двух сторон полками, для опоры перекрытия с обеих сторон) Серия 1.020.1-7.